LinkCentral is a WordPress plugin made to help you manage and track your links. It lets you control every click with simple tools. If you run a blog or do affiliate marketing, this plugin keeps all your links organized in one place.

Key Features
Manage All Links in One Place
LinkCentral lets you shorten and organize links right inside WordPress. You don’t need extra tools. Everything stays easy to find and edit.
Smart Redirects
Send visitors to different pages based on time, location, or device. You can even use cookies to control who sees what. This helps with promotions and targeting.
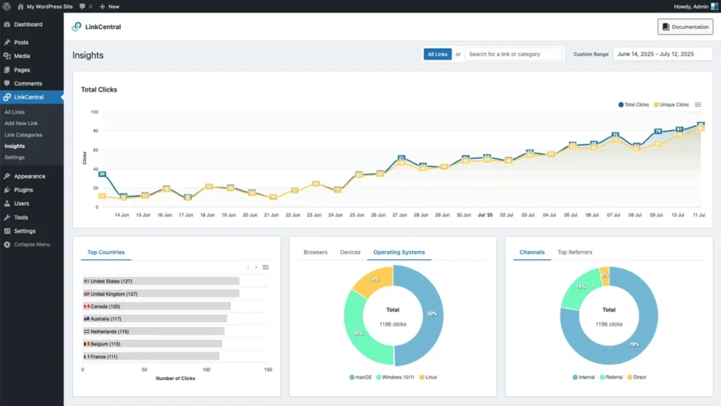
Clear Analytics
See how many people click your links. Track where they come from and what devices they use. It works with Google Analytics 4 for even more details.
Works with Popular Tools
LinkCentral integrates with Elementor, Gutenberg, Beaver Builder, and more. Your links update automatically across your site. No extra copying needed.
Customize as You Like
Change link settings, add passwords, or set user roles. You can even add custom styles. This makes LinkCentral fit your exact needs.


Who Should Use LinkCentral?
- Bloggers can track which links get clicks and make better posts.
- Affiliate Marketers can hide links and set special rules for visitors.
- Content Creators can add links fast with shortcodes and page builders.
- Marketers can plan redirects and check real click data to improve campaigns.

Pros and Cons
| Pros | Cons |
|---|---|
| Manage all links in one dashboard | Takes time to learn fully |
| Set smart redirects easily | Best features need paid plans |
| Detailed, easy-to-read reports | Only works on WordPress |
| Connects with top tools |

My Honest Opinion
I used LinkCentral on my WordPress site, and it made link tracking much easier. Setting redirects by country and device took just a few clicks. The analytics are clear and help me see what works. Syncing with Google Analytics 4 saved me time. The plugin is easy to use once you get the hang of it. Support is helpful if you get stuck. If you want to save time and get better data, LinkCentral is worth trying.


